冊子で配っていたクーポンと地図をデジタルクーポンマップに!
リアルタイムの利用分析で効果を追跡
姫路市における観光事業の振興等に取り組まれている公益社団法人 姫路観光コンベンションビューロー様。新型コロナウイルス感染症の感染拡大で落ち込んだ消費を回復させるため、市内の観光関連施設、飲食店、小売店(土産)、体験施設等で使用できるお得なクーポンを紹介するクーポンマップ制作に、プラチナマップをご利用頂きました。今回プラチナマップ導入に至った背景や実際に使ってみた効果についてお話を伺いました。
プラチナマップの導入に至った背景
- デジタルマップソリューションの導入背景について、教えていただけますか?
これまでは観光客向けのサービスとして姫路市内の地図とお店のクーポンがついた冊子を印刷し、観光案内所等で期間限定配布していました。 しかしこれだと記載内容に間違いがあったときや、お店の情報がアップデートされたときなど、訂正が出来ず、困ってしまうことがありました。デジタル化すれば、お店の情報のアップデートにもすぐ対応でき、地図とクーポンをデジタルマップで一体化して配信出来れば、大変便利だと思いました。
- なぜ、プラチナマップをお選び頂けたのでしょうか?
プラチナマップでのクーポン配布は、スマートフォンで見られるマップ上にアイコン写真でお店の場所と画像を表示することができますので、従来の紙の冊子より大変見やすいものになったかと思います。また、カテゴリー分けや位置情報を使ってのお店の検索も可能ですので、シーンに合わせた情報の見方が可能になりました。

姫路おもてなしクーポンマップと各スポットのクーポン表示。
クーポンのタイトルや利用条件、有効期限も管理画面から簡単に登録可能。

初回クーポン利用時はアンケートを表示し、データ分析と連携。クーポンはデジタルでもぎれる形になっています。
さらに、一番課題を感じていた掲載情報を変更したい際も管理画面からすぐに修正可能ですので、急な事にも対応ができ、とても助かりました。マップ基盤が選択制だったため、ユーザーが見慣れているGoogle Mapを使うことができた点もよかったです。
プラチナマップ導入時について
- プラチナマップ導入時に、わかりやすかった点、便利だった点はございますか?
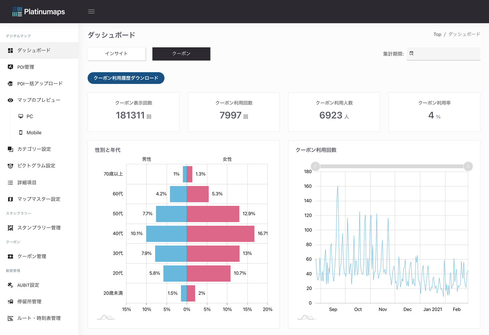
管理画面の操作は誰かに何も教わらなくとも簡単に操作ができ、使いやすいです。また、様々な視点で日々の使用状況を管理画面からリアルタイムで確認出来るので、内部でのデータ共有も行いやすいです。

管理画面でリアルタイムに確認できるクーポン利用状況。属性判断や利用率等も一眼で判断。 ※実際のデータとは異なります。
プラチナマップ自体は、パソコンでもスマホでもアプリダウンロードの必要なく見られるのでアクセスしやすく、問合せがあった際もお伝えしやすいと感じました。

クーポン配信以外の市内の観光スポットももちろん同時掲載。周遊を促します。
プラチナマップ導入後に生まれた効果
- プラチナマップ導入後、どのような効果が出ていますか?
先に述べたとおり、どこのお店や施設でどのくらい閲覧があったか、クーポンが何回使用されたかなどの利用情報がリアルタイムで分かり、事業の効果を実感しやすいです。

店舗ごとのクーポン利用率を詳細分析。参加店舗へのフィードバックも容易です。※実際のデータとは異なります
デジタル化することで得られた情報であり、今回の振り返りと今後の改善に活用できるため、とてもありがたいです。
- 関係各所からの評価・評判はいかがでしょうか?
クーポンマップは関係者も市民の皆さんも観光客の方もお使い頂けているようです。デジタルマップにより、一眼でどんなスポットがあるかがわかるようになったため、回遊もしやすくなったと思います。大変嬉しく思います。
今後プラチナマップを活用して取り組んでみたいこと
- プラチナマップ導入後、どのような効果が出ていますか?
今後はクーポンはもちろん、クーポン以外のサービスもデジタルマップ上に盛り込んだ、より観光客や市民の皆様に有益なものに進化させていきたいと思っています。
姫路観光コンベンションビューロー様、ありがとうございました!


この記事に関するお問合せ